Crypto & Stocks Insider

30 members Est. Oct 11, 2025 Updated Apr 27, 2026
Sergio Richi ๐Ÿ‡บ๐Ÿ‡ธ @DrSergioRichi ยท Jan 30
The biggest and most profitable wallets on the Hyperliquid exchange are holding 75 percent short positions. We need to watch for when that trend shifts toward long positions. Right now, traders are heavily shorting Bitcoin, Ethereum, Solana, XRP, HYPE, and ZEC.

If youโ€™re https://t.co/Wltdxmh6Iw
Tweet media
0
0
0
50
0
Sergio Richi ๐Ÿ‡บ๐Ÿ‡ธ @DrSergioRichi ยท Jan 30
There was hope for an upward move that would trigger the stop losses of short traders on both Bitcoin and Ethereum. The bullish scenario for Bitcoin was invalidated once we broke below $87,200, which I marked as the start of the โ€œMcDonaldโ€™s era.โ€

For Ethereum, the plan was to https://t.co/QyVMSmj1Ki
Tweet media
Tweet media
Tweet media
0
0
0
36
0
Sergio Richi ๐Ÿ‡บ๐Ÿ‡ธ @DrSergioRichi ยท Jan 30
Hello everyone. It looks like Bitcoin has finally chosen a direction, and it is leaning toward a continuation of the correction. On the two-week timeframe, it already looks like the start of a bearish trend.

MicroStrategy (MSTR) stock keeps moving lower, and there are no signs https://t.co/0pUVVWkMvh
Tweet media
0
0
0
25
0
Sergio Richi ๐Ÿ‡บ๐Ÿ‡ธ @DrSergioRichi ยท Jan 21
Altcoins are starting to move higher. ๐Ÿ“ˆ
That means it is time to start building a spot portfolio.
I trade on the BingX and Bybit crypto exchanges:

1. BingX + Master Card ๐Ÿ’ณ:
https://t.co/iO1072fexd

2. Bybit + Master Card ๐Ÿ’ณ:
https://t.co/Tvn6sS1weu https://t.co/2uiEIQeOkj
Tweet media
0
0
0
36
0
Sergio Richi ๐Ÿ‡บ๐Ÿ‡ธ @DrSergioRichi ยท Jan 21
Trump is shaking up the markets again ๐Ÿ“ˆ

๐Ÿงช After a meeting with NATO Secretary General Mark Rutte, Trump spoke about โ€œprogressโ€ on Greenland. In reality, the parties agreed to continue talks. The key takeaway for markets is that tariffs on Europe scheduled for February 1 have https://t.co/AgGOERRVBB
Tweet media
0
0
0
73
0
Sergio Richi ๐Ÿ‡บ๐Ÿ‡ธ @DrSergioRichi ยท Jan 21
Donald Trump canceled the new tariffs on NATO countries.

That is likely why the crypto market reacted so strongly.
โž–โž–โž–
After a productive meeting with NATO Secretary General Mark Rutte, a framework has been agreed on for a future deal involving Greenland and the broader https://t.co/JM5MerVH1G
Tweet media
0
0
0
69
0
Sergio Richi ๐Ÿ‡บ๐Ÿ‡ธ @DrSergioRichi ยท Jan 21
$BTC #Bitcoin or ALT Season?
0
0
0
44
0
Sergio Richi ๐Ÿ‡บ๐Ÿ‡ธ @DrSergioRichi ยท Jan 21
It looks like Ethereum has finished its pullback and it may be time to move higher.

Based on Liquidation Heatmap data from the Bitget exchange and the Coinglass service, a large amount of liquidity has built up near Ethereumโ€™s recent highs.

Looking at all of this, I think price https://t.co/GDqYIbi1Gb
Tweet media
Tweet media
0
0
0
25
0
Sergio Richi ๐Ÿ‡บ๐Ÿ‡ธ @DrSergioRichi ยท Jan 20
Long traders using leverage were wiped out.

This could be the bottom before further upside in Ethereum.

Until we break above $3,400, I believe the risks remain. https://t.co/wxPqGXT8RY
Tweet media
Tweet media
0
0
0
25
0
Sergio Richi ๐Ÿ‡บ๐Ÿ‡ธ @DrSergioRichi ยท Jan 20
I am closing the EUR/USD idea. It is unfortunate that I did not see earlier that so many traders were heavily positioned short on EUR/USD. I will wait until the crowd flips to long. $1.16614 to $1.17279.

TradingView:
https://t.co/Lpt7X5COH1 https://t.co/4HgsdV3pV8
Tweet media
0
0
0
38
0
Sergio Richi ๐Ÿ‡บ๐Ÿ‡ธ @DrSergioRichi ยท Jan 20
Ethereum is in a very interesting spot right now, with arguments both for a move up and a move down.

I think if we break above the $3,400 level, it would confirm an altcoin season, and it would make sense to start looking for entry points in coins that trade on Robinhood and https://t.co/uvgmoJmZ1P
Tweet media
0
0
0
35
0
Sergio Richi ๐Ÿ‡บ๐Ÿ‡ธ @DrSergioRichi ยท Jan 20
Platinum is up 1.70 percent. I will continue to watch gold and silver and will open a new idea as soon as a better opportunity appears.

The situation is unclear right now, so I am closing this idea.

TradingView:
https://t.co/j3rfPsEvNI https://t.co/D21zQPvyC1
Tweet media
0
0
0
35
0
Sergio Richi ๐Ÿ‡บ๐Ÿ‡ธ @DrSergioRichi ยท Jan 20
Since September 3, 2025, silver has risen by 133 percent, moving from $40 to $95.

I do not think the move is finished, but I do allow for a pullback toward trader stop-loss levels marked on the chart at $86, $80.20, and $70.20. ๐Ÿค”

From those areas, it may be possible to look https://t.co/i3NpevG1Tk
Tweet media
Tweet media
Tweet media
0
0
0
20
0
Sergio Richi ๐Ÿ‡บ๐Ÿ‡ธ @DrSergioRichi ยท Jan 20
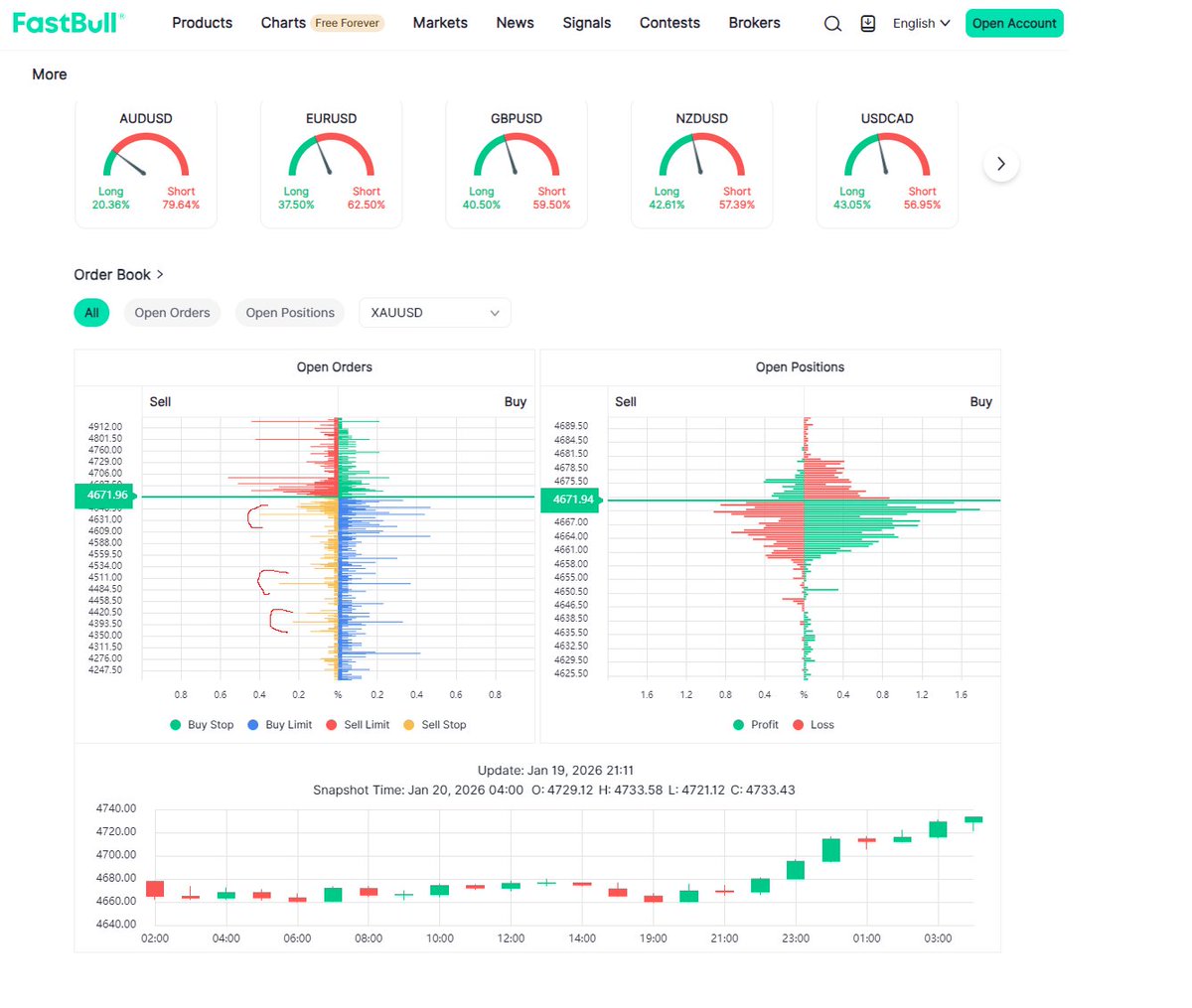
Gold opened with an upside gap and has moved up 3.25 percent from the entry point. That is a solid move. Based on Forex data for XAUUSD, sell stop orders are clustered around $4,642, $4,500, and $4,400.

If price reaches the $4,400 to $4,500 area, I may look to create a new trade https://t.co/1xZ8D7amK2
Tweet media
Tweet media
0
0
0
38
0
Sergio Richi ๐Ÿ‡บ๐Ÿ‡ธ @DrSergioRichi ยท Jan 20
I'm closing out the SP500 idea early.

Corrected from $6,925 down to $6,825. ๐Ÿค”

For now, I don't have any new ideas for SP500 at the moment.

https://t.co/IdvesB6v8T https://t.co/XxeGebYSbm
Tweet media
Tweet media
0
0
0
36
0
Sergio Richi ๐Ÿ‡บ๐Ÿ‡ธ @DrSergioRichi ยท Jan 19
The Solana idea is canceled. I am canceling all ideas based on a downside move.

The focus has shifted toward an upside reversal in altcoins and finding entry points. https://t.co/EGYZuHd6a0
Tweet media
Tweet media
0
0
0
16
0
Sergio Richi ๐Ÿ‡บ๐Ÿ‡ธ @DrSergioRichi ยท Jan 17
The market is picking up. MANA, SAND, and AXS are moving, all traded on Coinbase. Is this altcoin season? Not sure, but Iโ€™m going to try.

Looking to take MASK/USDT. https://t.co/2Jfsf0nZfy
Tweet media
0
0
1
159
0
Sergio Richi ๐Ÿ‡บ๐Ÿ‡ธ @DrSergioRichi ยท Jan 12
#Aluminium $ALI โž– Aluminum is in a strong uptrend that's picking up speed.

โ€ข From the current price of $3,121.00 on Comex Aluminum Futures, there's solid potential for 25-30% upside.
โ€ข The main target is breaking the 2022 all-time high in the $3,900-$4,000 zone.

Aluminum https://t.co/I2vCd4uBAX
Tweet media
0
0
1
75
0
Sergio Richi ๐Ÿ‡บ๐Ÿ‡ธ @DrSergioRichi ยท Jan 12
$PL #Platinum Continuation of the platinum uptrend.

With a pretty wide stop loss around $2,173, you could try going long with the trend, targeting a potential +40% move up into the $3,300-$3,400 zone.

โž– The metals trend is still going strong, and right now platinum and https://t.co/j3hM3ww4U9
Tweet media
1
0
1
199
0
Sergio Richi ๐Ÿ‡บ๐Ÿ‡ธ @DrSergioRichi ยท Jan 12
I posted a short idea on Ethereum earlier, but I'm scrapping it now.

Bitcoin and Ethereum could drop further from current prices, so I'll go ahead and delete today's Ethereum idea.
0
0
1
56
0

Sergio Richi ๐Ÿ‡บ๐Ÿ‡ธ

@DrSergioRichi

My trusted exchanges + my Telegram: https://t.co/pU47rPpvyA | Stock Market | Bitcoin | S&P 500 | Oil / Gas

69 Followers
20 Contributions
30
Total Members
+ 0
24h Growth
+ 0
7d Growth
Date Members Change
Apr 27, 2026 30 +0
Apr 26, 2026 30 +0
Apr 25, 2026 30 +0
Apr 24, 2026 30 +0
Apr 23, 2026 30 +0
Apr 22, 2026 30 +0
Apr 21, 2026 30 +0
Apr 20, 2026 30 +0
Apr 19, 2026 30 +0
Apr 18, 2026 30 +0
Apr 17, 2026 30 +0
Apr 16, 2026 30 +0
Apr 15, 2026 30 +1
Apr 14, 2026 29 โ€”

No reviews yet

Be the first to share your experience!

Insights on US Stocks, Crypto, Oil, Gas. Smart analysis, trading tips, and actionable alpha โ€” no hype, just clear intel to strengthen your portfolio.

Community Rules

No spam or advertising posts

Mass advertising publications, promotion of dubious projects, intrusive service offers, token sales, or "investment services" are prohibited.

Ban on affiliate links and referrals

No referral, affiliate, promo, or "invite" links. Only direct links to official sources.

No scam projects or suspicious offers

Promotion of projects without transparent information, promising guaranteed income, quick earnings, or "invest and get X" is prohibited.

Thorough verification of information before posting

News, analytics, and statements must be based on verifiable public data. Rumors, "insider info," fake screenshots, and unverified information are prohibited.

Don't pose as experts or financial advisors

If you're not a licensed specialist, don't pretend to be one. Add the note: "Not financial advice."

Respectful communication

No toxicity, provocations, insults, racism, threats, or hate. Constructive dialogue is the priority.

Ban on fraudulent schemes involving transfers

No "send me and I'll double it," "I'll help recover access," "get Airdrop here," or similar manipulations. Such posts are deleted immediately.

Posts strictly on the topic of crypto / US stock market.
Ban on mass tags and unnecessary mentions

Don't tag random people or abuse hashtags for promotion. This is considered spam.

Promotion of chats, courses, signal groupsโ€”prohibited

No sales of accesses, VIP channels, signals, training, or closed Discord/Telegram rooms.